Hey everyone! I wanted to take a moment to share my progress on CommandTerminalXL, a custom NinjaTrader 8 add-on I’ve been building.
But first, I just want to say thank you. Seriously. This community has been incredible. When I first started this journey, I had no idea what I was getting into - and every time I hit a wall or got stuck on something, someone here was willing to help, point me in the right direction, or just share their
knowledge. That means more than you know. I wouldn’t have made it this far without y’all, so from the bottom of my heart - thank you.
What is CommandTerminalXL?
A professional trading command center that consolidates multiple tools into one sleek, dockable panel with flyout modules.
Current Modules:
Trading Module - Quick order entry with ATM strategy integration, account selection, instrument picker, and one-click Buy/Sell buttons with quantity controls.
Alerts Module - Custom price alerts with configurable conditions (crosses above/below), sound notifications, and multi-instrument selection capability.
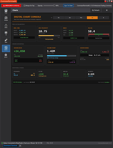
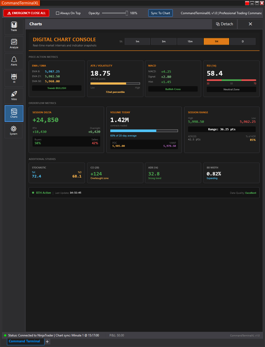
Charts Module - Real-time market metrics dashboard showing EMA/SMA, ATR, MACD, RSI, Session Delta, Volume, Stochastic, CCI, ADX, and Bollinger Band width.
Analysis Module - Trade journaling and note-taking with session analysis tools for reviewing your trading decisions.
AI Module - Integrated AI assistant for market analysis and trade idea generation.
Nitro Module - Advanced scalping tools with rapid execution features.
System Module - Settings, configuration, and window management options.
Key Features:
- Animated flyout panels with smooth slide-in transitions
- Detachable modules (pop out any module into its own window)
- Chart linking integration
- Dark theme UI matching NinjaTrader’s aesthetic
- Persistent favorites and settings
Still a work in progress, but it’s come a long way. More features coming soon - and I’ll keep sharing updates as I go. Thanks again for being such an awesome community.








